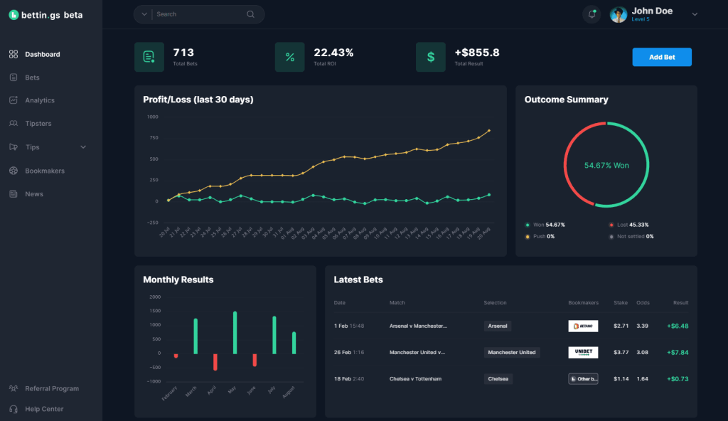
How to track your betting performance

efficiently track your betting results with our comprehensive tools and insights to improve your betting strategy and maximize your winnings.

In today’s dynamic sports betting landscape, the difference between fleeting luck and consistent success lies in one crucial habit: meticulous performance tracking. As many bettors dive enthusiastically into wagers without a system, they often face unexplained losses and missed opportunities to refine their strategies. Understanding how to track your betting performance transforms casual betting into a calculated, data-driven pursuit. By accurately logging each bet, analyzing outcomes, and adjusting tactics accordingly, bettors gain invaluable insights that elevate their game and finances alike. Whether you’re using advanced tools like BetAnalytica or simple logs, staying organized empowers you to pinpoint profitable areas and avoid costly errors. This sharp focus on measured tracking isn’t just a recommendation—it’s the cornerstone of professional sports betting in 2025.

Key takeaways for effective betting performance tracking:

  • Accurately document each bet: Date, event, type, odds, stake, and result are vital to meaningful analysis.
  • Leverage technology: Utilize platforms like BetBuddy and TrackMyWager to automate and enhance your record-keeping.
  • Regularly review data: Monthly analysis reveals winning patterns and identifies markets to avoid.
  • Adjust your strategy: Use insights from your betting history to optimize stake sizes and selection choices.
  • Maintain discipline: Consistent tracking encourages responsible bankroll management and curbs impulsive bets.

Why Systematic Tracking Boosts Your Sports Betting Profits

Successful sports betting isn’t a game of chance—it’s a game of information mastery. By recording your wagers in detail, you gain an objective lens into your betting journey. This clarity is indispensable for controlling your budget; you’ll know exactly how much you’ve invested and your net gains or losses. More importantly, tracking reveals which sports, bet types, or conditions yield the best returns, allowing you to shed unprofitable plays. For example, if accumulators from football matches consistently underperform, focusing on single bets or other sports might increase your edge. This kind of insight cultivates discipline, helping you avoid repeating losing mistakes and fosters ongoing improvement through deliberate strategy tweaking.

easily track your betting results with our comprehensive tools designed to help you analyze your performance and improve your betting strategy.

The Critical Data Points Every Bettor Should Record

To make your records actionable, it’s crucial to include comprehensive information for every wager:

  • Date and Time: Tracks timing trends and seasonal influences.
  • Event Details: Identify the sport, competition, and teams or players involved.
  • Bet Type: Classify whether it’s a winner bet, handicap, over/under, or an accumulator.
  • Odds: Essential for calculating expected returns and expected value (EV).
  • Stake Amount: Understanding risk exposure per bet.
  • Result and Profit/Loss: Immediate feedback loop on bet success.
  • Notes: Special conditions or mistakes made to refine future decisions.

By maintaining such detailed records, you’ll turn raw data into a powerful tool for identifying your strengths and weaknesses through platforms like BettingMetrics and BettingData analytics.

Choose the Right Bet Tracking Tools to Maximize Efficiency

Modern bettors can select from a range of tools tailored to their needs, from simple spreadsheets to dedicated software like BetMonitor or Wagertool. Many prefer apps such as BetTracker that offer seamless integration with sportsbooks and automate bet input via screenshot recognition. For others, physical journals or apps like SmartBetLog offer a more tactile or minimalist approach. Choosing a tool that syncs with your betting frequency and style can save time and reduce errors, ensuring your records remain accurate and comprehensive.

easily track your betting results with our comprehensive tool to analyze wins, losses, and improve your betting strategy.

How to Extract Winning Strategies by Analyzing Your Betting History

The real power of tracking lies in reflection and adjustment. Setting aside time each month to examine your performance dashboard helps you uncover:

  • Winning sports or markets: For instance, you might discover you excel in basketball bets but tend to lose on tennis wagers.
  • Optimal bet sizes: Analyzing your stake efficiency can guide you to adopt fixed or variable bet sizing.
  • Profitability of bet types: Singles, accumulators, or prop bets—knowing which types consistently pay off offers a clear edge.
  • Expected Value and Closing Line Value Tracking: Tools like BetAnalytica help validate whether your bets beat the bookmakers’ odds, a key to long-term profitability.

Adjusting your strategy based on these insights aligns perfectly with expert advice elaborated in profitable betting strategy guides. The goal is to move beyond gut feeling by harnessing reliable data to manage your bankroll and improve returns.

Maintaining Discipline: The Unsung Hero of Successful Bet Tracking

Even the best bet tracking system falters without consistency and honesty. Discipline means committing to update your records immediately after placing bets—even during losing streaks—and not glossing over mistakes. By confronting every loss with data, you empower yourself to identify biases or errors, like chasing losses or betting on impulse. Smart tracking software like Punterlog and StatoBet can even alert you when you’re deviating from your planned staking approach, reinforcing responsible gambling habits.

Best Practices for Sustained, Effective Profit Monitoring

Staying on top of your betting performance requires:

  • Consistent data entry: No gaps, no selective omission.
  • Use reminders: Schedule weekly reviews to prevent backlog and keep mindset sharp.
  • Leverage AI-driven insights: Platforms like BetBuddy analyze your records to provide actionable recommendations.
  • Set measurable goals: Apply insights to define clear monthly profit targets based on your historical averages.

Following these habits safeguards your bankroll and positions you to seize profitable opportunities confidently.

Elevate Your Betting Performance with Expert Tools and Insights

In 2025, smart bet tracking is inseparable from leveraging expert platforms for prediction and analysis. Services like Sky247 NG offer daily forecasts and match predictions grounded in the latest data science. When combined with personal performance logs, these insights elevate your decision-making from guessing to strategy-based betting. Integrate these resources, alongside your personal data via solutions like BetMonitor and TrackMyWager, to complete your winning ecosystem. The future belongs to bettors who embrace disciplined tracking and informed risk assessments.

To learn more about sports betting strategies and tools, explore reputable sources that delve deeper into sports betting strategies and football match analysis for smarter bets. By making precise tracking your foundation, you unlock a pathway to sustainable betting success.

Newsletter

Signup our newsletter to get update information, news, insight or promotions.

Last News